Plataforma de inteligência para marketplaces

Você vende.
A Seven Data mostra onde o dinheiro realmente está.

Pare de decidir no escuro. Centralize vendas, ERP e financeiro para enxergar lucro real por produto, performance por canal, conciliação e alertas operacionais em uma única visão pronta para ação.

Lucro real Custos, taxas, anúncios e operação no mesmo cálculo.
Relatórios diários Resumo executivo direto no WhatsApp para agir rápido.
Setup simples Conecte integrações e comece a ler seus números sem planilha.
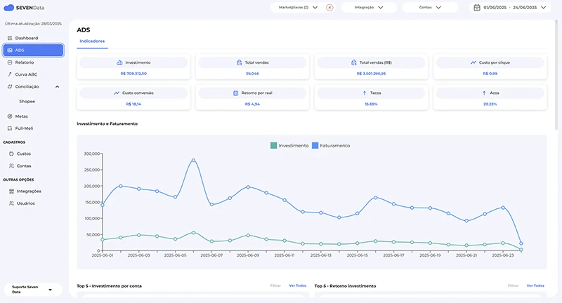
Painel da Seven Data com indicadores de vendas e lucro
Lucro por SKU Descubra quais produtos escalam margem e quais só giram caixa.
WhatsApp executivo Receita, lucro, anúncios e alertas sem depender do time montar relatório.
Ecossistema conectado

Construída para a operação real de quem vende em volume.

A Seven Data cruza dados de canais de venda, ERP e rotinas financeiras para transformar movimentação operacional em inteligência gerencial.

Mercado Livre
Shopee
Amazon
Magalu
Shein
Bling ERP
O problema que resolvemos

Receita alta não significa operação saudável.

Quem vende em marketplace normalmente tem dados espalhados, margem mal calculada e pouca clareza sobre o impacto real de taxas, frete, mídia e conciliação. A Seven Data organiza essa camada crítica para você decidir com velocidade e confiança.

1 visão Dados dispersos viram um painel único para gestão.
+ margem Preço, mídia e mix guiados por rentabilidade real.
- ruído Menos planilha, retrabalho e conferência manual.
+ controle Alertas e relatórios para acompanhar a operação todos os dias.
Funcionalidades que importam

Produto desenhado para dono, gestor e time operacional falarem a mesma língua: resultado.

01

Lucro real por produto

Veja margem líquida considerando taxas, custos, ERP, anúncios e eventos financeiros. A leitura deixa de ser superficial.

Rentabilidade por SKU Comparativo por canal Base para repricing com critério
02

Conciliação e leitura financeira

Entenda se o que foi vendido, recebido e liquidado está de fato coerente. A operação deixa de depender de conferência artesanal.

Eventos financeiros consolidados Leitura de repasses e diferenças Visão operacional e gerencial
03

Resumo executivo no WhatsApp

Receba diariamente os principais números para agir cedo: receita, lucro, anúncios, desvios e pontos de atenção.

Relatório diário automático Leitura rápida para tomada de decisão Mais cadência de gestão
Tela de conciliação financeira da Seven Data
Autoridade operacional

Deixe o dashboard bonito para depois. Primeiro, faça o número fechar.

A proposta da Seven Data não é entregar mais um painel genérico. É dar clareza sobre margem, repasses, anúncios, comportamento de canal e rotina financeira para que sua operação escale sem perder controle.

  • Entenda o que sustenta crescimento e o que corrói margem.
  • Priorize produtos e canais com retorno real.
  • Ganhe previsibilidade para decisões comerciais e financeiras.
A

Para quem vende em múltiplos canais

Centralize a leitura da operação e pare de montar visão manual por marketplace.

B

Para quem precisa defender margem

Entenda onde a rentabilidade está vazando antes de escalar produto, frete ou mídia.

C

Para quem quer gestão diária

Receba indicadores prontos e mantenha disciplina operacional sem depender de extração manual.

Painel com análise de anúncios
Decisão mais rápida

Anúncio, preço, mix e financeiro deixam de competir entre si.

Quando os dados conversam, a operação para de responder no improviso. A Seven Data aproxima comercial, mídia, financeiro e gestão com uma única referência de verdade.

  • Mais critério para investir em mídia.
  • Mais segurança para escalar catálogo.
  • Menos atrito entre áreas e menos “achismo” na gestão.
Perguntas frequentes

O que um seller costuma querer saber antes de entrar.

O que a Seven Data faz, na prática?

Centraliza dados operacionais e financeiros para mostrar lucro real, desempenho por canal, leitura de anúncios e rotinas críticas da operação.

Preciso ter time técnico para usar?

Não. A proposta é justamente reduzir dependência de extrações manuais e consolidar a leitura da operação em uma plataforma objetiva.

Vocês integram com Bling?

Sim. O site já inclui uma página dedicada com o manual de integração para acelerar o setup da conta.

Como começo?

Você pode abrir um teste gratuito ou falar com o time para uma avaliação do seu cenário atual e da melhor estrutura de uso.

Próximo passo

Se sua operação já passou do estágio da planilha, a Seven Data é a próxima camada.

Entre no teste gratuito ou fale com um especialista para entender como aplicar a plataforma no seu cenário.